Stromlaufplan Golf 1 GTi eg ???? 27. Januar 2010, 19:56 Hat wer zufällig sowas am pc der mir das zukommen lässt? MfG Fehlendes Tuning wird durch Charme ersetzt!
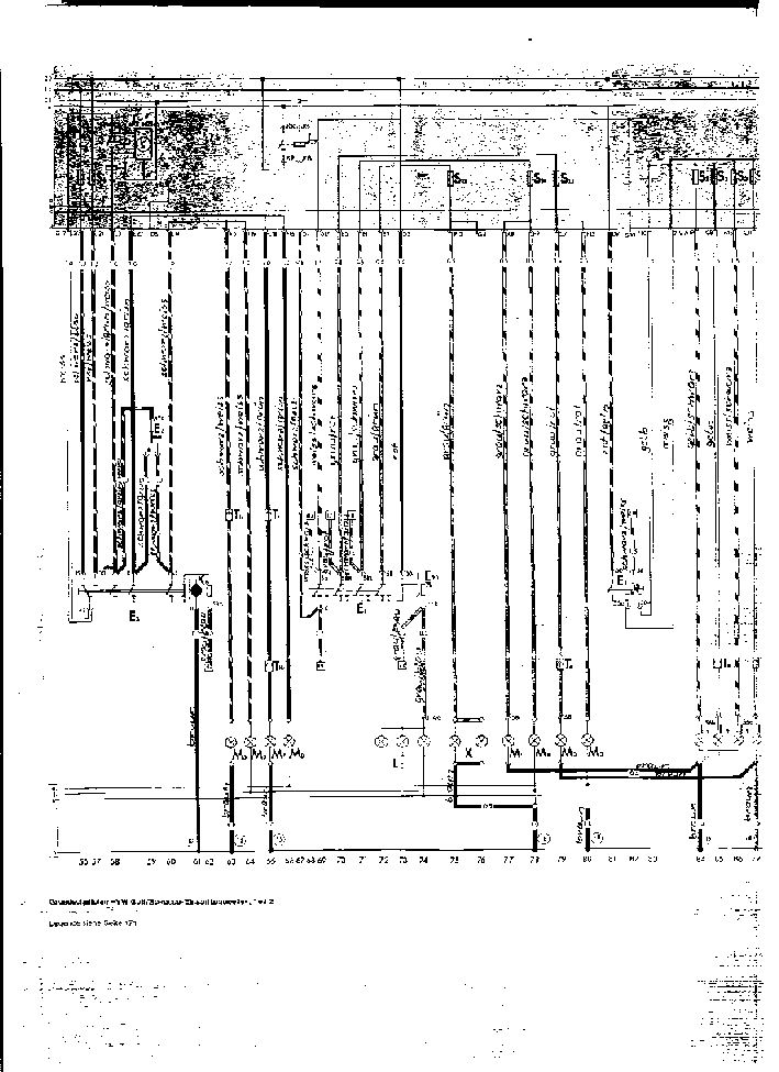
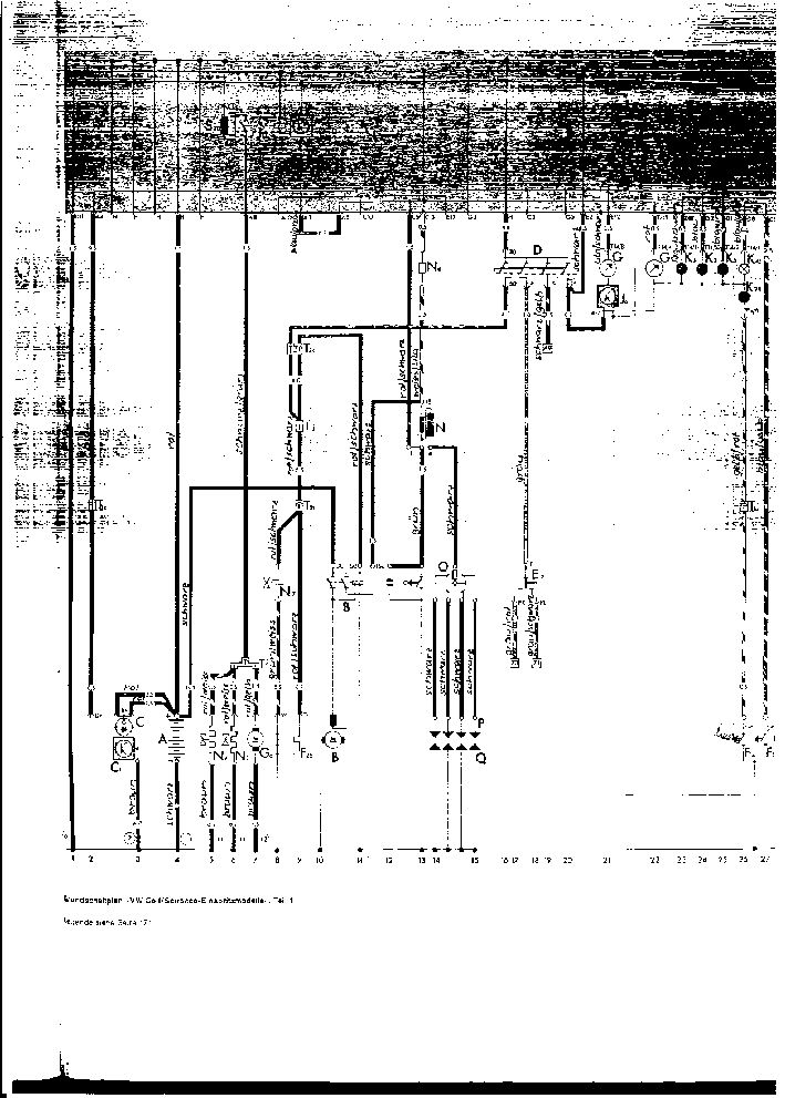
Schaltplan + Legende 27. Januar 2010, 22:28 Hallo ,ich hoffe du kannst damit etwas anfangen,1und 2,3und 4 gehören zusammen. mfg Alfred Bilder schaltplan1.jpg 157,57 kB, 709×975, 598 mal angesehen schaltplan2.jpg 182,53 kB, 709×1.007, 523 mal angesehen schaltplan3.jpg 165,41 kB, 709×991, 417 mal angesehen schaltplan4.jpg 152,75 kB, 709×929, 351 mal angesehen legende1.jpg 133,31 kB, 709×994, 1.052 mal angesehen legende2.jpg 139 kB, 709×1.019, 522 mal angesehen